総合マーケティングリサーチ会社の日本インフォメーション株式会社は、女子大生・女子高生マーケティング集団「Trend Catch Project(※以下:トレキャ)」を運営するRooMooN株式会社と、このたび情報感度の高い「Trend Catch Project(トレキャ)」メンバーなどに対して共同調査を実施しました。デジタルネイティブである「Z世代」。これからの文化や消費を担うと言われているこの世代の価値観について、多くのメディアをにぎわせています。しかし、SNS上で着飾り脚色された彼らから等身大の姿を見ることは困難を極めます。 情報感度の高い「Trend Catch Project(トレキャ)」メンバーの意見も参考に、Z世代のSNS活用術などに迫りました。
「Trend Catch Project(※以下:トレキャ)」 https://note.com/yellowproject/

※詳細な調査結果資料は「レポートダウンロードフォーム」よりダウンロードできます。
目次
- ファインディングス
- 調査概要
- Z世代の生活に溶け込むSNS
- 目的に応じて自分に合ったSNSを巧みに使い分けるZ世代
- フォロー基準は、Instagram「かわいい・おしゃれ」YouTube「楽しい・面白い」
- Z世代が使うSNSで頭1つ抜きに出るInstagram
- Instagramは検索ツール、信頼のアカウントの推しをチェック
- 相手との距離感や関係性によって使い分けるコミュニケーションツール
- 連絡ツールでもあるInstagram
- 何気ない日常のストーリーズ投稿から始まるDMやりとり
- Instagram≠映え。Z世代が求めるのはオートマティックにパーソナライズ化した情報
- InstagramはZ世代のスーパーアプリ化しつつあり
- 会社概要
- 会社概要
- 本調査・リリースに関する問い合わせ先
ファインディングス
- Z世代で最も多目的に使われていて、スーパーアプリ※ 化しつつあるのはInstagram
※スーパーアプリ:プラットフォームとなる一つのスマホアプリの中に、さまざまな機能をもつアプリを統合して、日常生活のあらゆる場面で活用シーンをもつ統合的なアプリのこと - Instagramのストーリーズ機能を頻繁に活用。何気ない日常のやりとりから、友人とのコミュニケーションがうまれる
- InstagramのDMが、LINEに代わる友人とのZ世代のコミュニケーションツールとして、特に高校生・大学生において定着
- デジタルネイティブのZ世代は、情報探索力の高さゆえ、よりオートマティックにパーソナライズされたアプリを求めている
調査概要
調査地域:日本全国
調査対象:15~25才女性/高校生・大学生※・社会人 ※専門学校、短大生含む
サンプルサイズ:定量調査 990サンプル
サンプルサイズ:定性調査 4サンプル(高校生1名、大学生2名、社会人1名)

調査方法:定量調査 クローズドモニターへのインターネットリサーチ
調査方法:定性調査 トレンドキャッチプロジェクトのメンバー
調査実施期間:定量調査 2021年7月29日(木)~ 8月2日(月)
調査実施期間:定性調査:2021年8月23日(月)24日(火)
Z世代の生活に溶け込むSNS

まずは彼らが一日の中で主にスマホでどんなことをしているのか、時間帯別に確認しました。(図1,2)SNSは、平日こそ授業などがあるからか日中は比較的抑えめですが、休日になると朝起きてから午後0時くらいまで、ほぼもれなくずっと何気なく操作している人が多いようです。まさに、SNSがZ世代の生活の一部として定着しきっている様子がわかります。
TVが午後7時から9時までの限られた時間帯でしか見られていないのとは対照的な実態が浮き彫りになりました。また「動画を見る(YouTubeなど)」も、SNSに比べると時間は限定的な使用の傾向が見られます。
※グラフや図は、クリックすると拡大してご覧いただけます。

目的に応じて自分に合ったSNSを巧みに使い分けるZ世代
続いて、日常生活で情報収集にどんな媒体を使っているか聴取しました。(図3)Z世代と言えば「Instagram」の印象が強いですが、アンケートでは意外にも2番目に多い結果で「Google,Yahoo!などの検索サイト」が最上位でしたが、やはり多く活用されています。検索欄やハッシュタグで、簡単に情報を収集でき、ビジュアルイメージがしっかり伝わるInstagramは、彼らの主な関心領域のファッションやコスメ等の情報収集で役立っているものと思われます。
「Google,Yahoo!などの検索サイト」が多いのは、Instagramのビジュアル中心の情報を補足する辞典みたいな感覚での活用が、「トレキャ」メンバーへのインタビューの意見でも目立ちました。Twitterは、その瞬間のトレンドやバズっているものの速報的な確認が中心です。

フォロー基準は、Instagram「かわいい・おしゃれ」YouTube「楽しい・面白い」

Z世代は各SNSへどんな内容を求めているのでしょう。探るべく、チャンネル・アカウントをフォローする基準を聞きました。(図4)どのSNSでも基本的に、必要に応じて興味がある内容を中心に活用しているようですが、特徴が分かれる結果がでました。
Instagramは、「可愛い」「おしゃれ」といったビジュアルに富んだSNSの機能に沿った特徴が出ています。YouTubeは多様な内容が上がりましたが、動画コンテンツならではの「楽しい」「面白い」バラエティ的な内容が好まれる傾向です。

Z世代が使うSNSで頭1つ抜きに出るInstagram

今度は、Z世代に聞いた「最近使用が増えた、減ったSNSや媒体」を足し引きしてアクティブ率を算出し、Z世代が今最も活用しているSNSなどを確認してみました。(図5)
その結果を見ると、Instagramが頭1つ抜き出ていることがよくわかり、反面テレビなどは減少の一途といった様子がわかります。Z世代は、目的に応じてそれぞれのSNSを巧みに使い分けていますが、その中心にはInstagramがあるようです。

Instagramは検索ツール、信頼のアカウントの推しをチェック
Z世代のInstagram活用術が気になるところです。普段のInstagramを使った情報収集について、女子大生・女子高生マーケティング集団「トレキャ」メンバーへ、インタビューで聞いた内容を抜粋してみてみましょう。

検索欄やハッシュタグで、簡単に情報を収集でき、ビジュアルイメージがしっかり伝わるInstagramは、彼らの関心が高いファッションやコスメ等の情報収集で役立っている様子がわかります。話題の人物が取り上げていたり、取り上げられている頻度の高さでトレンドを把握してから、買い物をしたいようです。そのため、買い物中に実物を目の前にしても、Instagramをチェックして、自分の推し達の情報があるのかお墨付きを得てから失敗せずに購入したい様子が窺えます。「ハッシュタグ検索」や「カスタマイズ表示」を使用しており、自分と傾向が似ている人(同じ肌質や同じパーソナルカラーなど)の意見を参考にできるのも、Instagramならではの使い方でしょう。
相手との距離感や関係性によって使い分けるコミュニケーションツール

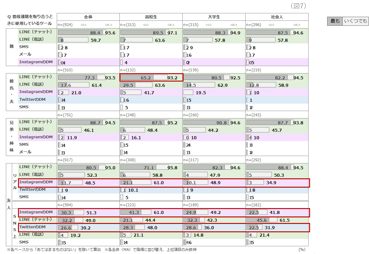
Z世代のコミュニケーションの取り方が気になるということで、普段連絡を取り合う時に使用しているツールを相手別に聴取してみました。(図7)コミュニケーションツールといえば「LINE」という概念は変わってきています。Z世代には代わってInstagramのDMがコニュニケーション手段になりつつあることが示唆される結果がでました。
高校生・大学生は、リアルの友人とはInstagramのDMがメイン、LINEは業務連絡的な使用になりつつあるようです。またSNS上だけの友人とは、Instagramに加えてTwitterのDMでのやり取りが多いのも特徴的です。社会人はまだLINEの使用が多そうでもあり、同じZ世代の中でも差が見られました。

連絡ツールでもあるInstagram
Z世代はInstagramをコミュニケーション面でどう活用しているのか?普段のInstagramを使ったコミュニケーションについて、女子大生・女子高生マーケティング集団「トレキャ」メンバーへ、インタビューで聞いた内容を抜粋してみてみましょう。

何気ない日常のストーリーズ投稿から始まるDMやりとり
ストーリーズ機能で日常を送り合うZ世代のコミュニケーションは、内容への気軽な反応やいいねから繋がることが多いようです。1つ例をご紹介しましょう。下の画像はZ世代のDM上の何気ない日常のやりとりを再現したものです。
「抹茶ラテを飲んだ」という何気なく映える要素もないストーリーズ投稿から、コメントやいいねがつき、やり取りが始まっています。驚くことに、こういった何気ない日常のやりとりは普段から仲の良い友人同士だけではなく、Instagram上でつながりはあるが何年もやり取りがない中学時代の友人との間でも、突然DMを通してコミュニケーションが始まることもあるようです。
日頃のフィジカルな関係が希薄でも、 Instagramのストーリーズ投稿を見合っていることで、心理的距離感が遠のきにくいのかもしれません。これは大人のFacebook投稿と通じるものがあるように感じます。

Instagram≠映え。Z世代が求めるのはオートマティックにパーソナライズ化した情報
続いて、求める情報や機能ごとに複数アカウントを使い分ける彼らにとって、Instagramにどんな機能があったらよいかを聴取しました。その回答からみられる彼らのSNSに求めることについてのインサイトを見ましょう。

彼らの発言を見ると、自ら使いやすくカスタマイズをする努力はしなくても、オートマティックに、自分に合った投稿を出してもらえることを求めているようです。現状の機能に満足はしつつも、より自分に合ったアプリとなることを望んでいるようです。
InstagramはZ世代のスーパーアプリ化しつつあり

自分で大きな手をかけずにパーソナライズされ、自分たちの求めている情報を自動で整理してもらえることはデジタルネイティブとして情報過多の時代で育った彼らたちにとって重視するポイントと思われます。その点でまだ完全とは言い難いものの、Instagramは他のSNSや情報検索サイトに比べ、比較的彼らのニーズに近い機能がそろっていることが、Z世代に最も使われるSNSたる所以かもしれません。
今回のZ世代へのリサーチ全般によって、Instagram=映えではなく、Z世代が求めるのはオートマティックにパーソナライズ化した情報であることがわかりました。また、連絡手段でもあるInstagramは、Z世代の生活に欠かせない、多用途に耐えうるスーパーアプリ化している様子が窺えました。今後もこの流れが続くのか、それとも新たな潮流が産まれるのか、 今後もZ世代の変化の激しい動向をウォッチしてまいります。
以上、~Z世代の新たなSNS活用術から読み解く新潮流~ と題した研究結果をお伝えしました。
※詳細な調査結果資料は「レポートダウンロードフォーム」よりダウンロードできます。
会社概要
会社名:日本インフォメーション株式会社
所在地:東京都中央区銀座3丁目15-10 JRE銀座三丁目ビル4F
代表取締役社長:斎藤啓太
資本金:5,500万円
設立:1969年12月1日
事業内容:マーケティング・リサーチ事業、マーケティングコンサルティング 他
会社概要
会社名:RooMooN株式会社
所在地:東京都港区南青山5-17-2シドニービル502
代表取締役:浜内久乃
設立:2020年4月
URL:https://note.com/hisano_hamauchi/
事業内容:広報PR、コミュニティマーケティング、女子大生・女子高生マーケティング集団「Trend Catch Project」運営
本調査・リリースに関する問い合わせ先
日本インフォメーション株式会社 担当 :浦田・子島・上原
E-mail : ni_inquiry_report@n-info.co.jp